See every application flowing through VPP.
PacketLens is an open-source DPI plugin suite for FD.io VPP. It classifies 300+ applications in real time — inside the data plane, at line rate, with zero hardware changes.

What PacketLens does
Classifies traffic
Identifies YouTube, Zoom, Netflix, BitTorrent, TLS clients, DNS, and 300+ more — using nDPI, the same engine behind ntopng and Suricata. No decryption. No separate box.
Enforces policy
Drop, rate-limit, or DSCP-mark traffic by application class. Policy rules installed at runtime via CLI or binary API. No restarts.
Exports telemetry
IPFIX flow records enriched with application name and TLS SNI. Prometheus metrics from VPP's stats segment. Grafana dashboard included.
Reacts automatically
BGP FlowSpec in both directions via embedded GoBGP — VPP pushes rate-limit or drop rules to an upstream PE when thresholds are crossed, and receives FlowSpec from an upstream controller to enforce as a scrubbing center.
Inside the data plane, not next to it
Commercial DPI appliances sit next to your router on a mirror port. They cost $80K–$300K per chassis, require dedicated hardware, and add an extra hop to your management plane.
PacketLens runs inside VPP itself, as a feature arc node on ip4-unicast. Classification happens in nanoseconds, on the same CPU core as your forwarding path. No mirror port. No extra server. No per-Gbps license.
VPP is the forwarding engine behind 100G–800G production deployments at ISPs and carriers. PacketLens inherits that scale — DPI is not a bottleneck because it adds only < 8 ns per cached packet on the fast path.
Get in touch →$200K
+ ndpi-observe
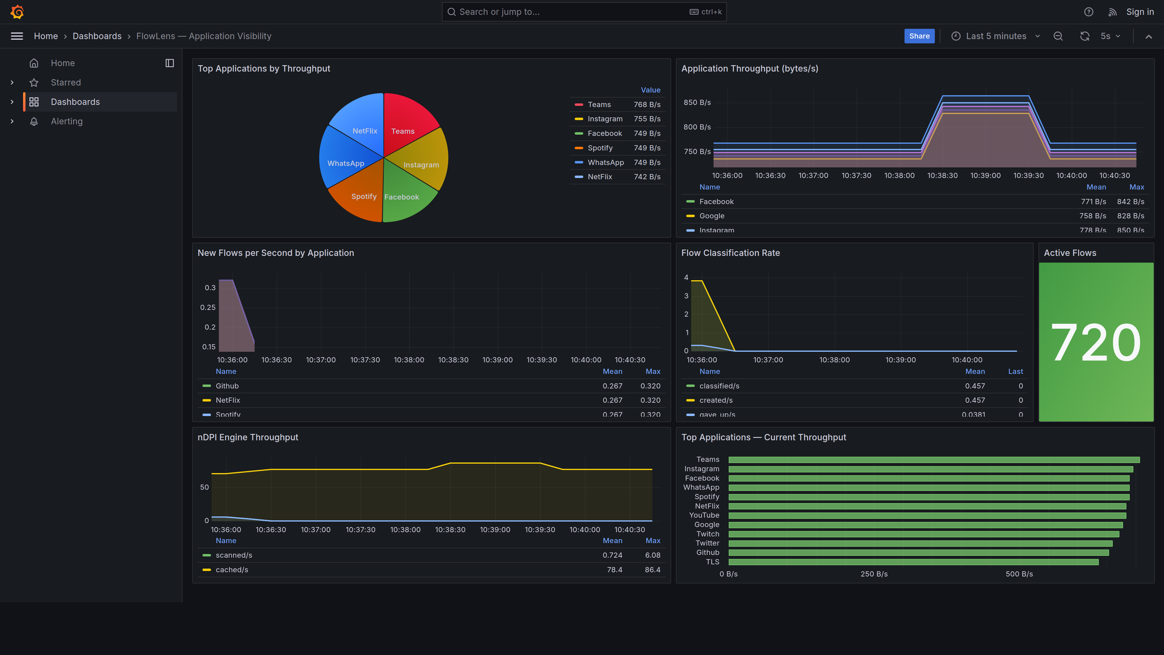
Live application visibility in Grafana
The included Grafana dashboard shows real-time application traffic — throughput, flow rates, and engine metrics — scraped from VPP's stats segment via Prometheus.


IPFIX export to any collector
PacketLens exports RFC 7011 IPFIX flow records enriched with nDPI metadata — application name, category, TLS SNI, and JA3 fingerprint. Any standard IPFIX/NetFlow collector can consume the stream.


ntopng dashboard

Per-host breakdown
Lab stack: VPP → IPFIX UDP/2055 → nProbe → ZMQ → ntopng.
BGP FlowSpec enforcement — automatic upstream mitigation
When vpp-ndpi detects an application threshold crossing, vpp-flowspec automatically pushes BGP FlowSpec rules to your upstream router via embedded GoBGP. YouTube hitting 500 B/s? FRR rate-limits it before it reaches VPP.

Lab stack: VPP + nDPI → Unix socket → flowspec-ctrl (GoBGP) → BGP session → FRR PE.
BGP FlowSpec receive — VPP as scrubbing center
vpp-flowspec-recv closes the loop: an upstream controller (FRR, Juniper, Cisco) announces FlowSpec rules via BGP, and VPP installs them in its data plane instantly — drop or rate-limit matching traffic before it reaches downstream hosts.

Lab stack: FRR PE (AS 65000) → BGP session → flowspec-recv sidecar (AS 65002) → Unix socket → VPP data plane.
Per-app enforcement — drop, permit at wire speed
vpp-policy enforces drop/permit rules inline on the ip4-unicast feature arc. Rules apply only to classified flows — unclassified packets are always permitted so nDPI can finish its verdict.

Two CLI commands to deploy: set interface policy eth0 enable + set policy app BitTorrent action drop.
Per-app rate limiting — drop or DSCP-mark at wire speed
vpp-policer-ndpi attaches a token-bucket policer to each application class. YouTube saturating a link? Cap it to 5 Mbps and DSCP-mark excess packets for downstream QoS — all inside VPP, no separate device.

One command: set policer-ndpi app YouTube rate 5M burst 40K dscp-mark 8.
Composable plugin stack
Each plugin registers on the same VPP feature arc. Enable only what you need — the data plane cost is proportional to the plugins you activate.
All PacketLens plugins are open-source (Apache 2.0). Commercial support and custom integration available from PacketFlow.
Performance
| Metric | Value | Condition |
|---|---|---|
| Line rate | 100G–800G | VPP multi-worker, scales linearly |
| Overhead per packet (classifying) | ~150 ns | first 3–8 packets per flow |
| Overhead per packet (cached flow) | ~8 ns | bihash lookup only — invisible at any line rate |
| Flow table lookup | O(1) | per-worker, no locks |
| Max flows per worker | 1M | configurable |
| Classification convergence | 3–8 pkts | 95th pct, TCP/TLS |
| Protocols classified | 300+ | nDPI 4.2.0 |
Built on proven open-source foundations
FD.io VPP
Packet processing framework — 100+ Gbps forwarding, used by Cisco, Ericsson, Nokia, and scores of network vendors. Apache 2.0.
ntop nDPI
Deep packet inspection — 300+ protocols, used by ntopng, Suricata, Zeek, pfSense, and Arkime. LGPL-3.0.
Prometheus + Grafana
Industry-standard metrics and dashboards. Zero-code integration via VPP's stats segment shared memory. Apache 2.0.
Get in touch
Interested in adding PacketLens to your VPP deployment? We'll get back to you within 24 hours.